由于我公司产品型号众多,可生产1-20蒸吨/小时的燃气(油)锅炉; 10-500万大卡/小时的导热油锅炉;1-20蒸吨/小时的生物质锅炉;环保再生能源成套设备以及各种压力容器等。产品详情、报价资料欢迎拨打全国免费客服电话400-0373-598咨询,获取*新报价!也可通过网站留言,我们会尽快与您联系!
我司生产的燃气热水锅炉规格从0.5吨、1吨、2吨、3吨、4吨、6吨、8吨、10吨、15吨、20吨等,规格齐全,均为现货销售,可当天发货,厂家直销,配置*全,价格*低,售后无忧!
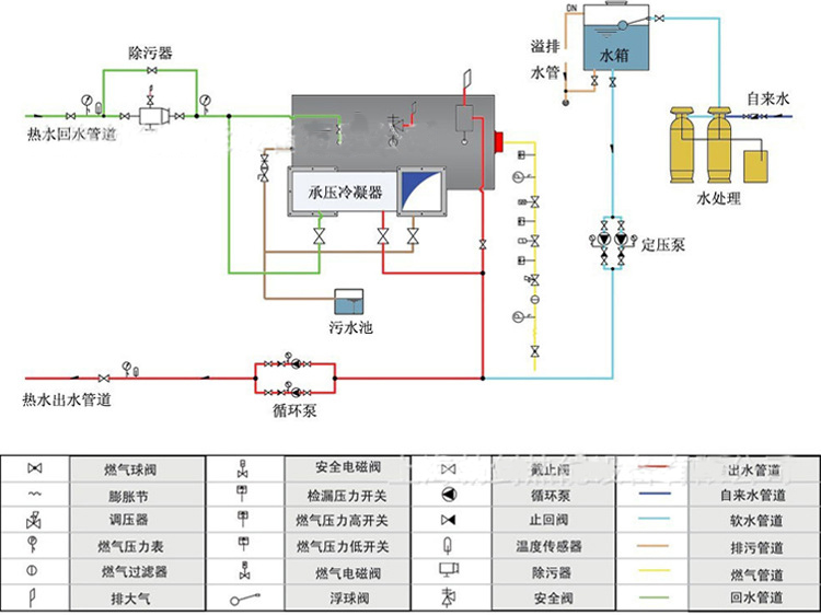
1.**卧式炉采用大炉胆,高辐射面,中心回燃,燃烧空气充分,受热面积利用率高。应用烟管内增设拢流片技术,不仅扩展传热面,而且其对烟尘的"自洁”功能可有效降低热阻,提高导热效果。立式炉为燃烧器下置式烟火管锅炉燃料雾化后在平直炉胆内微正压燃烧。采用高级离心玻璃棉多层保温,热损失降低至*低。
2.节能高于90%的热效率。智能化=全自动控制,具有温度自动调节,超温报警待机,冬天夜间低温防冻等功能,并可实现根据室外温度自动调节温度,以*大限度地节约能源。
3.环保采用合理的回燃设计,有害气体N0X等排放量降到*低限度,符合严格的环保要求。
4.安全常压容器采用承压连接结构,安全可靠,使用寿命长,具有超温、断水、过载、点燃失败、异常熄火、燃气锅炉气压、燃气泄露自检报警等多重连锁保护功能。通大气管直接常压容器。





名 称:新乡市新大锅炉容器有限公司
传 真:0373-5591968
联系人:王经理
手 机:15837372021 18738300055
邮 编:453731
商务QQ:3022209105
网 址:http://www.brittsamoson.com